随着城市的蓬勃发展,我国的供水市场体系不断完善,人们的认识水平也不断提高。因此,公众对二次供水的污染有了更深的了解。在网络智能化时代,我们成功实现了从传统供水系统到无负压二次供水设备的新技术创新。在节能、节水、节约土地、节约建设资金等方面具有很大的优势。它取代了传统的水池、水箱等二次供水,市场需求迅速增长。
无负压二次供水设备是在常规变频恒压供水系统基础上的一种应用。它是一种新型的供水方式,突破了传统供水方式的局限,结合了简单的水泵、管道和控制板。它是对当前电子信息技术和机械设备应用技术的调整。随着无负压供水概念在社会上的不断发展,许多生产者及其研究机构都在积极地对其进行研究和分析,并取得了丰硕的成果。
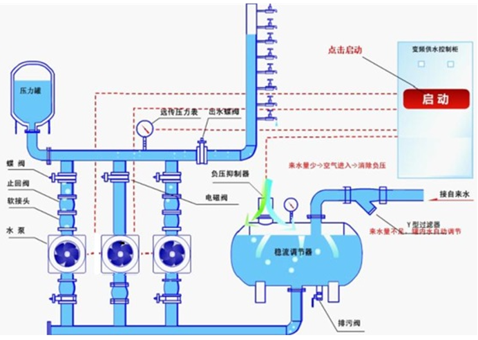
无负压二次供水设备彻底解决了水质的二次污染问题。根据市场上现有的无负压供水设备的工作原理,二次供水设备主要包括变频调速水泵机组和稳流量补偿装置。减压阀的应用,如减压阀组件、压力和流量传感器、控制柜、过滤器等,将使稳态补偿器空气进入并从补偿器过渡到闭式水箱,从而有效地抑制负压。在应用稳态流量补偿器时,通过液位控制来实现对泵等设备的控制。
无负压二次供水设备可采用限频自动限流方式,提高市政管网供水能力。采用压力控制方式时,若城市管网供水不足或用户用水量大于管网供水能力时,定流量供水,并在供水量达标后恢复正常供水。全封闭结构,彻底消除了二次污染,使水质更加安全卫生。
