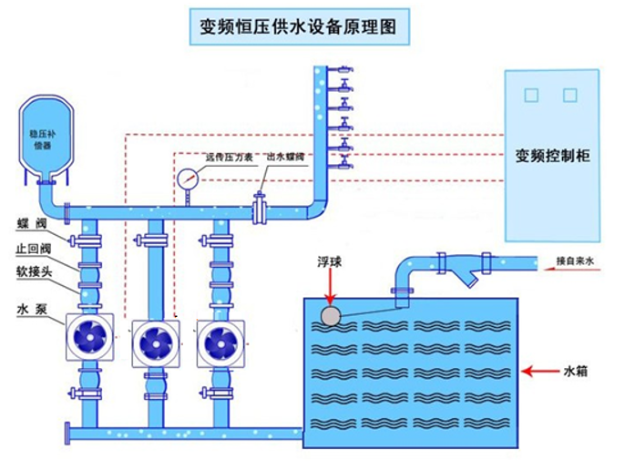
恒压变频二次供水设备是指供水系统中的用水量发生变化时,保证出水压力保持不变的供水方式,下面我们重点介绍控制柜的应用及原理;恒压供水控制柜广泛应用于水利、建筑、消防、电力、环保、石油、化工等领域。
本公司生产的恒压变频二次供水设备,高效节能。与传统气压供水方式相比,变频恒压供水节能30%-60%;占地面积小,投资少,效率高;合理运行,由于一天的平均转速下降,轴上的平均扭矩和磨损减少,泵的寿命将大大提高;即当用水量增加时,频率增加,泵转速加快,供水量相应增加;当用水量减少时,频率降低,泵转速减慢,供水量也相应减少,以保证供水效率满足用户对水压和水量的要求,达到提高供水质量和供水效率的目的。本设备不需要建高位水箱、水塔,恒压变频二次供水设备是一种理想的现代化建筑给水设备。
